首页 >  新闻中心 >  石灰/石膏法脱硫运行成本*

石灰/石膏法脱硫运行成本*

发布时间2021/6/4 15:37:10 浏览次数243

技术简介

      石灰/石膏法脱硫工艺是湿法脱硫的一种,是采用石灰石、石灰或白云石等作为脱硫吸收剂脱除废气中SO2的方法,其中石灰石应用的*多并且是*早作为烟气脱硫的吸收剂之一。是目前世界上应用范围*广、工艺技术*成熟的标准脱硫工艺技术。

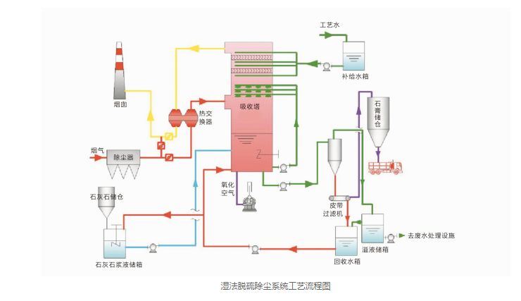
      它采用价廉易得的石灰石或石灰作脱硫吸收剂,石灰石经破碎磨细成粉状与水混合搅拌成吸收浆液,当采用石灰为吸收剂时,石灰粉经消化处理后加水制成吸收剂浆液。在吸收塔内,吸收浆液与烟气接触混合,烟气中的二氧化硫与浆液中的碳酸钙以及鼓入的氧化空气进行化学反应被脱除,*终反应产物为石膏。脱硫后的烟气经除雾器除去带出的细小液滴,经换热器加热升温后排入烟囱。脱硫石膏浆经脱水装置脱水后回收。由于吸收浆液循环利用,脱硫吸收剂的利用率很高。石灰石料源广泛,原料易得,且价格低廉,因而到目前为止,在各种脱硫方法中,仍以石灰/石膏法运行费用*。

常见问答

相关评论

字体大小[ ]

地址:河南省郑州市金水区丰庆路118号
电话:13849187223
销售部联系电话:13849187223
电子邮箱:13849187223@163.com
技术支持:15713691937
网址:http://www.zwluyao.com
关于我们
走进中威
售后服务
视频展示
联系方式
                                       
中威公司图库
工程案例
发货现场
企业荣誉

 

                   

地址:郑州市金水区丰庆路118号
电话:13849187223
网址:http://www.zwluyao.com